
Risk Management
Begins With Monitoring
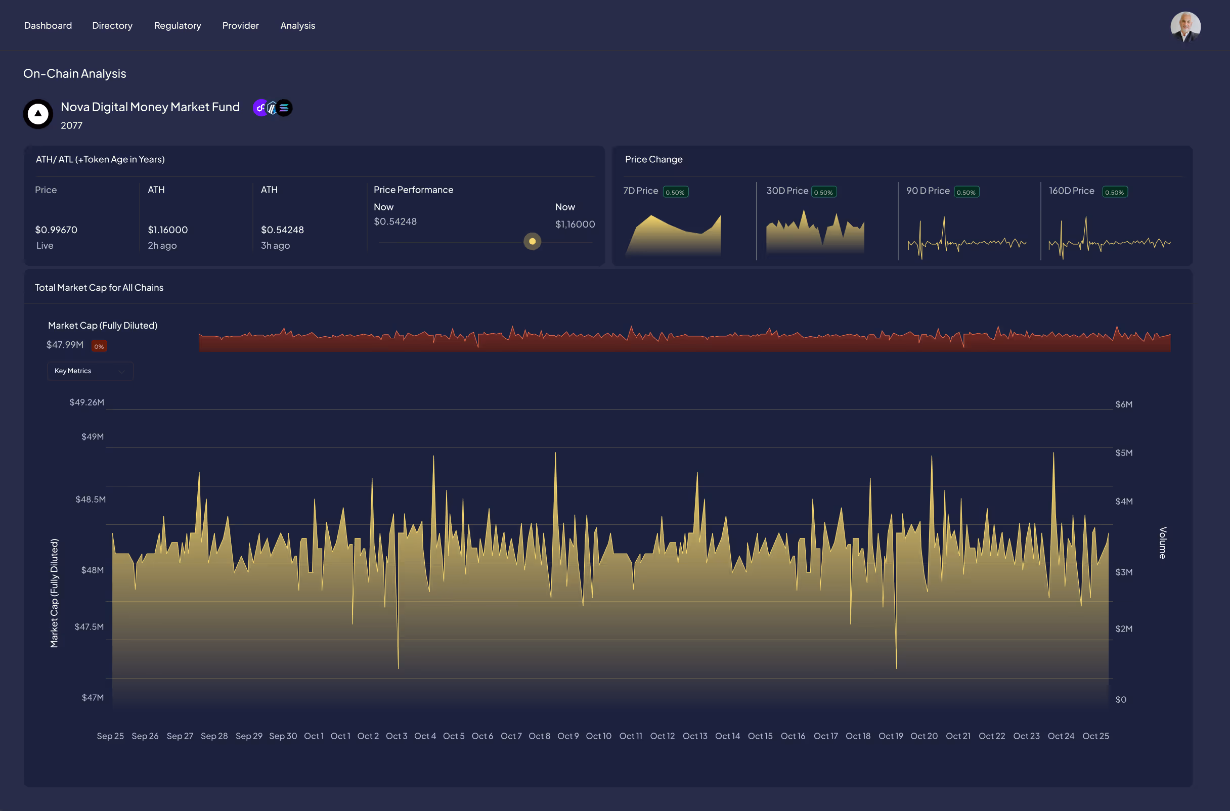
A dynamic monitoring and analytics solution combining real-time on and off-chain data, customizable alerts, and continuously updated ratings, delivering ongoing insights and analysis across blockchain ecosystems.

Beyond Ratings: Real-Time Analytics & Monitoring
Our ratings reduce information asymmetries by providing clear, comparable risk and quality profiles for digital assets. But markets don’t stand still and neither should your view of risk. That’s why we complement our ratings with a dynamic, real-time monitoring and analytics solution that keeps investors and issuers continuously informed and ready to act.


Why It Matters
Many smart contracts are upgradeable, deployed across multiple blockchains, and subject to evolving operational and regulatory risks. Token designs and blockchain ecosystems carry unique risk profiles that cannot be captured in a static, one-time assessment.
Our monitoring and analytics give investors and issuers the tools they need to react quickly to changes - turning raw data into actionable insights, ensuring operational and regulatory alignment, and supporting informed decisions.
For Investors & Issuers
For Asset Allocators
Access real-time ratings - no need to wait for rating actions
Stay informed with Red Flags and Alerts about critical changes
Build indices or dynamic portfolios that adjust as ratings and risk profiles evolve
For Issuers
Leverage a secure, branded analytics page to share real-time ratings and monitoring data with stakeholders
Use the platform internally for marketing, sales, investor relations, and continuous self-monitoring

Key Features

Get in Touch
Discover how leveraging Particula’s ratings can elevate your digital asset strategy with insights from our team of institutional experts.

How We Do It
Hybrid Data Aggregation
We combine public on- and off-chain data with issuer-supplied documents (e.g., audits, legal memos, tax statements) and verified third-party sources for a comprehensive, independently validated picture.
On- and Off-Chain Assessment
We benchmark key legal and operational terms (like freezing & pausing rights) against actual smart contract design and regulatory expectations.
From Data to Insights
We analyze transaction data to flag risks such as wallet concentration, liquidity issues, AML/KYC gaps, anomalies in smart contract behavior, and security differences across blockchains, translating all findings into actionable insights.
Blockchain Ecosystem Comparison
We assess the competitive landscape of blockchain ecosystems, considering security, performance, and risk-relevant features, so investors and issuers can make informed deployment choices.


Particula’s Methodology in Action
All monitoring and analytics are fully integrated with our ratings - providing a clear, easy-to-understand framework to assess risk and quality at a glance, while enabling timely, data-driven reactions as conditions change.
















